您好,欢迎访问齐兴科技官网!专业自动化!控制柜,变频柜,电机,仪器仪表,自动控制系统,工业云平台!
广州市齐兴自动化科技有限公司-制药自控-管廊自控-隧道自控-泵站自控-化工自动化-工业云平台-FMCS厂务管理系统
联系我们
广州市齐兴自动化科技有限公司-制药自控-管廊自控-隧道自控-泵站自控-化工自动化-工业云平台-FMCS厂务管理系统
邮箱:58570170@qq.com
电话:180 2748 5850
地址:广东广州番禺汉溪星光荟355-358房

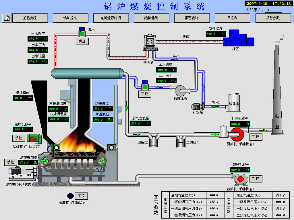
锅炉燃烧控制系统

锅炉控制系统的主要任务是保证锅炉的安全、 稳定运行, 减轻操作人员的劳动强度, 同时提高热效率, 降低煤、 电的消耗量, 实现经济运行, 而且要便于操作、 易于生产管理。
从事系统控制多年, 各种锅炉不同的控制模式均有实际运用经验。控制方案不仅考虑了热工信号的测量、 报警、 控制, 而且加入了电气设备(变压器、 电机) 的保护、 测量、 监控, 实现了锅炉设备运行状态、 运行参数的全面监控。
 
锅炉DCS监控系统方案
 
一、方案概述
锅炉控制系统的主要任务是保证锅炉的安全、 稳定运行, 减轻操作人员的劳动强度, 同时提高热效率, 降低煤、 电的消耗量, 实现经济运行, 而且要便于操作、 易于生产管理。
我公司从事系统控制多年, 各种锅炉不同的控制模式均有实际运用经验。控制方案不仅考虑了热工信号的测量、 报警、 控制, 而且加入了电气设备(变压器、 电机) 的保护、 测量、 监控, 实现了锅炉设备运行状态、 运行参数的全面监控。
系统设计考虑了以下原则
适用性: 充分调研和分析客户需求, 且结合设备现状和客户长远规划, 在长远、 可靠、 先进、 节能的理念下实现系统功能。
可靠安全性: 在器件选型采购上确保选择国外和国内知名品牌, 在系统设计上充分考虑硬件和软件冗余, 故障的隔离和弱化影响范围, 在安装和调试时按有关标准执行。
先进性: 应用当前国内成熟、 先进的控制硬件和网络技术, 结合我公司以往锅炉控制的成功经验, 优化和完善系统设计。
经济性: 采用合理的硬、 软件配置, 达到高的性能价格比。
开放性: 系统的设计、 硬软件配置、 网络及通讯规约、 数据库等满足国际、 国内有关标准, 硬件和软件功能模块易于维护、 扩充、 升级。
二、监控系统的硬件构成由以下几部分组成
锅炉计算机监控系统的硬件构成由以下几部分组成。
 1 . 一次仪表
安装于现场的一次仪表包括热电偶、 热电阻及各种传感器和压力、 差压变送器等。
现场执行机构指用于鼓、 引风风量调节、 炉排调速、 汽包水位调节的变频器和电动调节阀等。
 2. 锅炉系统仪表操作台
锅炉系统仪表操作台安装于集控室内, 每台锅炉配置一台。
仪表操作台上装有与本台锅炉运行相关的主要仪表, 包括显示仪表、 流量积算仪、手操器、 调节器及控制电机的转换开关、 起停按钮、 指示灯、 电机智能监控器远程显示表等。操作台分卧式和立式两种,
 3. 锅炉智能采集分站:
锅炉智能采集分站安装在锅炉现场, 由西门子 ET200 远程I/O 模块和模拟量输入模块构成。 用于锅炉相对次要信号的采集, 并将所采集信号传于主 PLC。
4. 计算机操作台(计算机控制方式)
在集控室内为每台锅炉配置一个计算机操作台。
配置和两套工业控制计算机, 两套工业控制计算机分别组成工程师站和操作员站。两台工控机互为冗余, 用于参数设置、 运行过程监控、 数据记录、 趋势及事故分析、 报表形成及运行参数超限后的智能语音报警。 任何一台计算机都可对任一锅炉参数设置及过程监控。
5、工业电视
集控室内的计算机操作台上还另外配有工业电视监视系统, 用于监视蒸汽锅炉的炉汽包水位。
采用计算机监控方案, 可将工业电视和工控机安装在同一个操作台内,
6. 水处理系统仪表操作台
水处理系统仪表操作台安装于水处理间, 配置有锅炉水处理系统包括软化、 除氧部分的温度、 压力、 流量、 液位等仪表。
7.安装于集控室的PLC柜(计算机控制方式)
PLC 为控制系统的核心, 完成检测信号的采集并经信号以通讯的方式传至工控机,完成汽包水位、 给水压力、 回水压力的自动调节, 完成电机的顺序控制等。
通常以德国西门子公司的 S7-300 型 PLC 作为控制主站, 做为控制系统的核心, 采用总线通讯, 减少电缆接线数量, 减轻维护量。
 8. 除氧罐水位变频控制柜
除氧罐水位变频控制柜用于两个除氧罐水位、 水温的自动控制。
9. 循环水变频补水控制柜
循环水变频补水控制柜用于热水循环管网补水的补水泵变频恒压控制。
10. 变频控制柜
变频控制柜安装于配电室内, 对鼓风、 引风、 炉排、 分层给煤、 给水泵、 循环泵、除氧泵、 补水泵等电机均采用变频控制。
 11. 大容量的 UPS
采用大容量的 UPS 供电, 在停电后确保工控机、 PLC 及关键检测设备、 仪表正常工作一个小时。
三、系统控制功能及原理
1 . 测量报警系统
 为了全面反映锅炉的运行状态, 系统对与锅炉运行相关的各种参数全部检测, 不仅测量锅炉的温度、 压力等热工信号, 还测量变压器、 电机运行的电量信号及电机运行状态信号。
各被测参数在操作台上由数显仪表分别显示, 对需要报警的参数设有声、 光报警功能, 由计算机完成数据的存储、 记录、 报警、 打印及分析处理。
 1 .1 热工信号测量报警系统
1 .1 .1 热工信号测量点
系统检测的参数有:
 1 ) 温度: 每台炉的炉膛温度、 一级省煤器进口烟温、 一级省煤器出口烟温、 二级省煤器出口烟温、 空预器出口左侧烟温、 空预器出口右侧烟温、 引风机出口烟温、 鼓风机出口冷风温度、 预热器出口热风温度; 热水锅炉的锅炉热水出口温度、 回水温度、 热水总管温度; 水处理部分的除氧罐水温等。
 2) 压力: 每台炉的炉膛左侧负压、 炉膛右侧负压、 炉膛出口烟气负压、 一级省煤器出口烟气负压、 二级省煤器出口烟气负压、 空预器出口左侧负压、 空预器出口右侧负压、 引风机出口烟压、 预热器后热风总管压力、 鼓风机出口冷风压力; 蒸汽锅炉的蒸汽压力、 分汽缸压力; 热水锅炉的锅炉热水出口压力、 热水总管压力、 回水压力、 自来水压力等。
3) 流量: 蒸汽锅炉的给水流量、 蒸汽流量; 热水锅炉的进水流量、 锅炉出水流量等。
 4) 液位: 蒸汽锅炉的汽包水位; 水处理的软水箱液位、 冷凝水箱液位、 除氧罐液位等
 5) 阀门开度: 锅炉进水管电动闸阀开度等。
1 .1 .2热工信号报警点
 在仪表操作台上装有闪光信号报警器和报警音响, 实现检测参数超限后的声/光报警。
蒸汽锅炉声光报警点设有汽包水位超高、 汽包水位超低、 蒸汽压力超高、 炉膛温度超高和给水压力超低报警。
热水锅炉声光报警点设有锅炉出水温度超高、 锅炉出水温度极高。
水处理部分声光报警点设 1 #除氧罐水位超高、 1 #除氧罐水位超低、 2#除氧罐水位超高、 2#除氧罐水位超低。
在计算机操作站上, 对所有监测点均可实现上下限报警。
 1 .1 .3热工信号采集通讯方法
 热工信号的采集通讯分为两部分处理:
与锅炉运行相关的主要信号由智能数显仪表通过数字通讯方式传送至 PLC。相对次要信号由的安装在锅炉现场的智能采集分站采集并将所采集信号传于 PLC。 1 .1 .3.1 水位测量、 报警
(1 ) 锅炉汽包水位测量、 报警
锅炉汽包水位是确保蒸汽锅炉安全运行和提供优质蒸汽的关键参数。 为此本系统配置了三套汽包水位检测、 报警、 保护和调节装置。
① 智能电接点水位计: 由现场电接点取样筒和二次显示仪表组成的水位测量和报警装置, 汽包水位超限报警及联锁停炉信号取自此信号。 该仪表采用双色光柱及数字显示液位, 具有 4 个可任意设置的报警控制点及对应的控制输出。 由于采用了电接点水电阻智能检测, 可自动适应水质的变化而准确地测出水位。
② 数显调节仪表: 由双室平衡容器、 差压变送器将汽包水位信号转换为标准的电流信号, 由仪表操作台上的智能数显调节仪表显示并调节。
③ 工业电视: 由彩色摄象机实时拍摄锅炉汽包旁的双色水位计画面, 将汽包水位变化显示到控制室的工业电视监视屏幕上。
(2) 水池液位测量
对软水池等水池的液位用投入式液位变送器或差压变送器测量, 由智能数显仪表显示和报警。
1 .2电工信号测量报警保护系统
系统设计有对鼓风、 引风、 给水泵电机设备的工作电流、 电压、 频率等参数的测量,并能在仪表操作台上显示, 通过通讯接口还可传送到计算机操作站上显示和记录。
所有电机控制回路均安装电机综合监控器, 电机监控器具有三相电压、 三相电流、有功功率、 无功功率及功率因素等参数的测量功能, 并且以通讯方式将以上参数传送到上位计算机操作站。
计算机操作站除可以监测、 记录电机的起停状态外, 还可以实时监测、 记录电机的三相电压、 电流、 功率因素、 有功功率、 无功功率, 并可对本台电机的耗电量做累积计算, 对电机故障保护停机原因、 时间进行记录, 以供事故分析处理。
 2.自动保护系统
 2.1热工保护
 2.1 .1 汽包水位超低联锁保护(蒸汽锅炉)
当锅炉出现汽包水位超低时, 系统在发出报警的同时, 使锅炉自动联锁停炉, 避免事故的发生。
 2.1 .2蒸气压力超高联锁保护(蒸汽锅炉)
 当锅炉出现蒸气压力超高时, 系统在发出报警的同时, 使锅炉自动联锁停炉, 避免事故的发生。
 2.1 .3锅炉出口水温超高联锁保护(热水锅炉)
 当锅炉出现锅炉出口水温超高时, 系统在发出报警的同时, 使锅炉自动联锁停炉, 避免事故的发生。
 2.2 电力设备自动保护
2.2.1 电机保护
由电机综合监控器对电机进行全面保护, 具有过流、 缺相、 相不平衡、 欠压、 反序、漏电等保护功能, 当运行中的电机故障时, 可迅速切断控制回路, 避免电机烧毁。
2.2.2 循环泵故障联锁保护(热水锅炉)
当锅炉循环泵因故障停机后, 系统在发出报警的同时, 使锅炉自动联锁停炉。 3. 自动调节系统
3.1 .1 给水压力自动调节(蒸汽锅炉)
给水压力恒压控制系统由变频器、 可编程控制器、 智能数显调节仪、 压力传感器等组成。 压力传感器检测给水管压力; 智能数显调节仪显示给水管压力, 并与压力设定值比较输出控制信号控制变频器的输出频率, 进而改变给水泵电机转速, 保证给水管压力保持恒定, 可编程控制器控制电机的起停切换。         
给水泵运行时, 若一台泵不能满足要求, 系统自动将该电机切入工频, 同时变频启动下一台, 直到满足用水需求。 多台给水泵电机定时轮流切换, 使各台水泵电机工作时间均衡。
 3.1 .2 汽包水位自动调节(蒸汽锅炉)
汽包水位信号由双室平衡容器、 差压变送器获得, 智能调节仪表根据水位设定值调节电动调节阀的开度, 从而实现对汽包水位的控制。
汽包水位调节采用三冲量调节方法, 以克服蒸汽负荷变化产生的虚假水位现象带来的给水调节阀误动作。
调节操作方式有三种:
1 ) 计算机三冲量自动调节,
 2) 智能数显调节仪三冲量自动调节,
 3) 智能数显调节仪手动调节。
 3.1 .3 蒸汽压力自动调节(蒸汽锅炉)
蒸汽压力自动调节是燃烧调节系统的组成部分, 目的是通过调节进入炉膛的煤量和风量, 达到风煤比, 以提高炉膛发热量, 保证蒸汽锅炉的蒸汽产量(或蒸汽压力)与供热量相对平衡。
当锅炉蒸汽负荷变化时, 蒸汽压力发生变化。 通过调节炉排速度来改变炉膛燃料的供应量, 保证炉膛发热量, 随着燃料供给量的变化, 鼓风量也必须作相应的调整, 才能获得锅炉烟气中的氧含量, 保证燃煤尽可能充分燃烧, 并且使燃料量与鼓风量成适当的比例关系。
 3.1 .4 炉膛负压调节
炉膛负压自动调节是燃烧调节系统的组成部分, 目的是随着蒸汽压力调节系统对送风量的调节, 自动调节引风量, 从而维持炉膛负压恒定, 以保证锅炉安全运行。
 3.1 .5 除氧罐水位自动调节
除氧罐水位自动调节系统与蒸汽锅炉给水管道压力的变频恒压调节原理类似, 由变频器、 可编程控制器、 智能数显调节仪、 差压变送器等组成。 差压变送器检测除氧罐水位; 智能数显调节仪显示除氧罐水位, 并与水位设定值比较输出控制信号控制变频器的输出频率, 进而改变除氧泵电机转速, 保证除氧罐水位恒定; 一台变频器以一拖三的方式控制三台除氧泵; 可编程控制器控制电机的起停切换。
除氧泵运行时, 若一台泵不能满足要求, 系统自动将该除氧泵电机切入工频, 同时变频启动下一台, 直到满足用水需求。 三台除氧泵电机定时轮流切换, 使各台除氧泵电机工作时间均衡。
 3.1 .6 除氧罐水温自动调节
除氧罐水温自动调节系统采用单回路调节。 以除氧罐水温设定值为目标值, 通过安装在除氧蒸汽管道上的电动调节阀, 自动调节蒸汽流量维持除氧罐水温的恒定, 以保证除氧效果。
 3.1 .7 热水循环管网变频恒压补水自动调节
与蒸汽锅炉给水管道压力的变频恒压调节原理类似, 热水循环管网变频恒压补水自动调节系统由变频器、 可编程控制器、 智能数显调节仪、 压力变送器等组成。 一台变频器以一拖二的方式控制两台补水泵, 当热水循环管网的压力与设定值有了偏差时, 一台补水泵自动起动, 并且电机转速不断变化, 保持热水循环管网压力的恒定, 若一台泵不能满足要求, 系统自动将该电机切入工频, 同时变频启动下一台, 直到满足补水需求,两台补水泵电机定时轮流切换, 使各台水泵电机工作时间均衡。
 3.2 电气控制
3.2.1 起炉时先起引风电机, 再起鼓风、 炉排、 分层给煤电机, 停炉时先停鼓风、 炉排、分层给煤电机, 再停引风电机。 电机的起停顺序控制有三种方法。
(1 ) 通过计算机操作站起停电机。 用鼠标点击操作站电机控制界面的方式, 单独或联锁起停相应的电机, 需要联锁起停的电机数量、 起停顺序、 起停间隔时间等可根据要求任意组态设置, 设置菜单及电机起停菜单均有密码保护, 有效地防止误操作。
(2) 在控制室仪表操作台上按照工艺要求顺序单独起停各电机。
(3) 按照工艺要求顺序在就地控制按钮箱上单独起停对应电机。
在控制室仪表操作台上设有电机起动方式转换开关, 锅炉正常运行时, 开关转换到集中控制位, 在控制室由计算机或操作台按钮起停电机。 电机或其所带负载检修时, 开关转换到就地控制位, 此时只能在就地起停电机。 巡回检查时发现电机或负载故障时,不论控制室仪表操作台上起动方式转换开关在何位置, 均可通过就地控制按钮箱上的急停按钮随时停机。
 3.2.2 上煤系统电机的连锁控制
上煤系统由给煤机、 刮板机、 皮带等电机组成。 各电机必须按逆煤流逐台延时起动,按顺煤流逐台延时停车。连锁控制功能由 PLC 完成。
 4. 语音报警系统
通过计算机操作站设定各检测量的上下限报警值, 当运行中出现参数超限时, 由计算机控制报警音响发出语音提示。
四、计算机的记录、报警、分析功能
智能数显仪表本身已具有一定的监控功能, 利用这些监控仪表可以进行锅炉运行的常规控制, 它与计算机(PLC) 的冗余设计, 更加提高了系统的运行可靠性, 计算机(PLC) 完成前述的燃烧系统等较复杂的系统调节任务。计算机操作站以多种画面的形式显示系统设备运行状态和实时报警, 显示实时数据和历史记录数据等。
180 2748 5850