您好,欢迎访问齐兴科技官网!专业自动化!控制柜,变频柜,电机,仪器仪表,自动控制系统,工业云平台!
广州市齐兴自动化科技有限公司-制药自控-管廊自控-隧道自控-泵站自控-化工自动化-工业云平台-FMCS厂务管理系统
联系我们
广州市齐兴自动化科技有限公司-制药自控-管廊自控-隧道自控-泵站自控-化工自动化-工业云平台-FMCS厂务管理系统
邮箱:58570170@qq.com
电话:180 2748 5850
地址:广东广州番禺汉溪星光荟355-358房

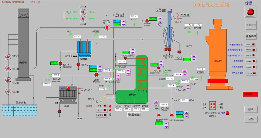
生产过程自动化控制

生产管理系统
发布时间:2021-08-02 15:33浏览次数:

1、界面美观大方、功能强大、性能稳定、操作简单;
2、现场操作、过程控制和生产管理紧密联系;

3、提供工艺曲线的设定、储存和调用等功能;

4、提供温度设定储存,丰富的查询方式和温度报表对比预览、打印功能;

5、可以根据客户的要求开发定制功能系统

 


 

 

功能参数

1、生产管理主要是生产前的设定和报表查询。生产前的设定主要包括工艺曲线的调取,班次、生产设备号和客户的选取,产品名称、型号、批次、数量的选取和录入,以便报表查询使用。报表查询是生产过程中必不可少的一部分,报表查询系统可按时间、班次、设备号和客户查询,也可按产品名称、型号查询。并可对查询结果做详细的分析及查看某设备次的详细历史记录和工艺曲线对比。

2、现场主要是实时显示现场的生产设备数据信号采集设定参数的对比曲线,真实的反应生产设备的工艺过程,并可对测量设备的采集数据做超差进行声光电报警。在控制过程中,当现场的数据超出正常范围时,系统以报警的方式将其通知相关工作人员。报警分为实时报警和历史报警。实时报来实时显示产生的报警信息,当数据恢复正常时,报警也自动消失。历史报来查询所产生的所有报警信息。无论实时报警信息还是历史报警信息都可以进行打印

  该管理系统运行稳定、快捷方便、安全可靠。


180 2748 5850